随着购物季的开始,网络犯罪分子正在努力利用关键的假期时间和用户对黑色星期五和网络星期一折扣的热情。诈骗和恶意电子邮件活动如火如荼地进行,网络浏览操作也如火如荼地进行,从易受攻击的在线商店窃取支付卡信息。
US-CERT 本周发布警告,称带有恶意链接或附件的电子邮件、恶意广告活动以及虚假慈善服务的捐款请求有所增加。
关于网络钓鱼攻击威胁的警告得到了云安全公司Zscaler 的调查结果的支持,该公司表示,“在黑色星期五和网络星期一之前,网络钓鱼攻击正在稳步上升”。
从10 月中旬到11 月中旬,该公司发现了723,942 起有针对性的网络钓鱼活动和近500,000 起一般垃圾邮件攻击。该公司记录了近130 万起此类事件。

研究表明,其中一些是有针对性的攻击,旨在破坏亚马逊账户并窃取支付卡数据。两个用于登录亚马逊并进行账单验证的虚假页面的例子表明,网络犯罪分子已经成为熟练的社会工程师,几乎没有人意识到这一骗局。

对于毫无戒心的用户来说,虚假登录页面与原始用户登录屏幕无法区分,但查看地址栏中的URL 将放弃欺诈尝试,因为域名不是来自亚马逊。缺乏安全的HTTPS 连接是另一个令人震惊的活动,Chrome 等浏览器会标记为“不安全”指示。

Zscaler 的高级安全研究员Chris Mannon 建议:“最好的防御措施是始终关注域名地址栏。像亚马逊这样的商店永远不会要求您提供亚马逊网站之外的敏感信息。”
在Forcepoint 发现的另一项活动中,诈骗者利用感恩节主题来引诱毫无戒心的用户下载传递Emotet 恶意软件的消息和节日祝福。
网页浏览攻击威胁用户无法有效避免的更严重的风险是网页浏览攻击,它窃取用户在在线商店的支付页面上提供的财务详细信息。多个团体(统称为MageCart)正在积极扰乱在线商店,有时甚至互相破坏以分得更大的份额。
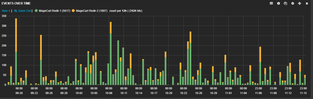
这些诈骗者可能会选择利用该漏洞直接攻击电子商务网站,也可能会危害支付页面上运行的第三方库的提供商。 9月20日至11月15日期间MageCart攻击的统计数据显示,总共发生了7,424起事件。

针对MageCart 的用户端防御是有限的,因为没有可靠的解决方案来保证即使针对常见形式的此类攻击也能提供保护。希望商家能够实施有效的保障措施,确保其网站加载的第三方库的完整性。您还可以通过禁用在线支付表单不需要的脚本来减少攻击面。
我们专注高端建站,小程序开发、软件系统定制开发、BUG修复、物联网开发、各类API接口对接开发等。十余年开发经验,每一个项目承诺做到满意为止,多一次对比,一定让您多一份收获!








































更新时间:2026-05-14 00:31:14
开发经验
85